一、什么是MVR蒸发结晶技术
MVR是蒸汽机械再压缩技术的简称,MVR蒸发器是重新利用它自身产生的二次蒸汽的能量,从而减少对外界能源的需求的一项节能技术。MVR蒸发器的原理是利用高能效蒸汽压缩机压缩蒸发产生的二次蒸汽,提高二次蒸汽的压力和温度。被提高热能的二次蒸汽打入加热器对原液再进行加热,受热的原液继续蒸发产生二次蒸汽,从而实现持续的蒸发状态。

MVR技术的核心是将二次蒸汽的热烩通过压缩提升其温度作为热源替代新鲜蒸汽。即外加一部分压缩机做功来实现循环蒸发,从而可以不需要外部鲜蒸汽,依靠蒸发系统自循环来实现蒸发浓缩的目的。这样,原来要废弃的蒸汽就得到了充分的利用,回收了潜热,又提高了热效率。
从理论上来看,使用MVR蒸发器比传蒸发器节省60%-80%以上的能源,节省90%以上的冷却水。
二、废水处理MVR工作原理
工业废水处理中,MVR蒸发装置的蒸汽机通过机械压缩方法即涡轮增压的原理使空气得到有效压缩,形成机械能与动能。在较为封闭的容器内,相关装置通过加热与蒸发,可促进热力资源与电力能源之间的转化,由此解决能源消耗。

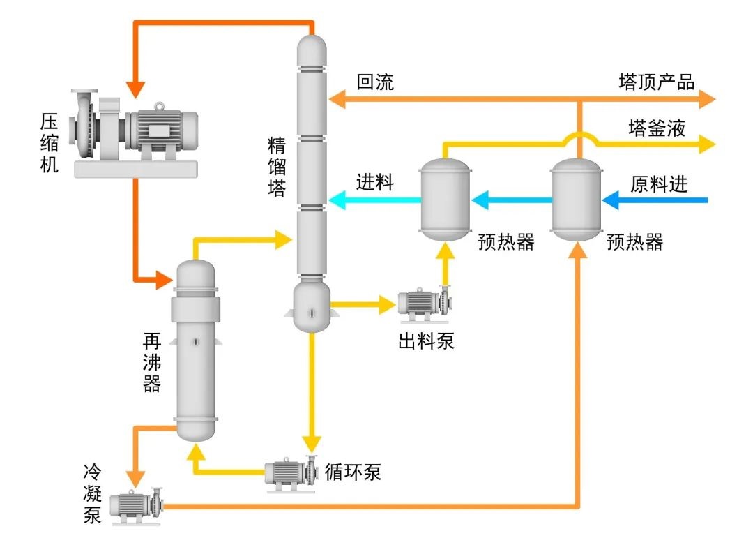
如上图,在MVR系统中,预热阶段的热源由蒸汽发生器提供,直至物料开始蒸发产生蒸汽。
物料经过加热产生的二次蒸汽,通过压缩机压缩成为高温高压的蒸汽,在此产生的高温高压蒸汽作为加热的热源。蒸发腔内的物料经加热不断蒸发,而经过压缩机的高温高压蒸汽通过不断的换热,冷却变成冷凝水,即处理后的水。压缩机作为整个系统的热源,实现了电能向热能的转换,避免了整个系统对外界生蒸汽的依赖与摄取。
三、系统主要组成
(1)加热室
加热室为列管式换热器,管程内为物料、壳程内为蒸汽,壳程内配有多个折流板,增加扰动强化传热。采用强制循环轴流泵做动力,使物料循环蒸发,提高物料的流速以免换热管结垢。
(2)分离室/结晶室
分离室/结晶室为立式装置,在蒸发中起到汽液分离、物料沉降、晶体生长的作用。设计时应使物料有比较大的分离空间,减少物沫夹带,并考虑晶体的生长空间。
(3)强制循环泵
多为轴流式循环泵,适用于大流量低扬程的场合。提高了蒸发器内物料的流速,可有效避免管内结垢,大流量使溶液的平均过饱和度降低,降低了局部爆发成核的几率,有利于晶体的生长。
(4)压缩机
压缩机有离心式压缩机和罗茨式压缩机两种。
离心式压缩机属于叶片式风机,适合蒸发量较大但物料沸点升高不大的情况。
它具有下列特点:
生产能力大、供气量均匀、流量平稳,维护费用少、结构可靠、运转周期长、人员操作少,结构简单、易损件少,消除汽缸带油、气体质量好,但易产生喘振。
罗茨式压缩机属于容积式风机,适用于蒸发量较小但沸点升高较大的情况。
它具有下列特点:
效率高、压比高、对进气压力的稳定性要求较低、无喘振现象,但排量相对较小、结构复杂、振动大、检修间隔时间短、维护费用高。
在实际应用时应根据料液的特点选择适合的压缩机。
四、MVR蒸发结晶器在废水处理中应用
在工业废水处理工作中,传统的蒸发技术与处理工艺由于技术要求较低,需要大量的设备与人员参与,使得实际的废水处理工作效果不明确。而基于MVR蒸发工艺在废水预处理阶段的应用,可显著提升工业废水的处理工作水平。
预处理阶段在工业废水处理中的地位极为重要,这一阶段的废水处理方式,以水质软化为主,通常情况下采取的方式较为简单。
下面列举了,常用的高盐水MVR预处理方式:
①高温湿式氧化+MVR工艺
高温湿法氧化的目的是物料在500-600℃气体中将废水中COD氧化。这种方式由于投资比较大,系统较为复杂,在国内的应用案例不多。如果能够从废水中提取到有利用价值的盐是比较可靠的,如果只是为了氯化钠或硫酸钠废盐,意义不大。
②溶剂萃取+MVR
水中含有DMAC、DMF等,直接蒸发,会对水的出盐和压缩机有很大影响。其次,这些物质较有价值,可先回收,再做蒸发处置。
③活性炭吸附+再生炉+MVR
工业废水中COD过高在蒸发时,很难得到较好的盐。将COD降到2000-3000mg/L时才可能得到白色较好的盐。因此,较好的方法是用活性炭吸附水中的COD,使其下降,再经过MVR蒸发器。吸收了COD的活性炭通过再生炉二次再生,循环使用。
目前,在煤化工中,有两段是需要活性炭吸附再生,一是蒸发除盐的前段,需要通过某种方式降低COD,比如树脂吸附、高级氧化;二是最终水的零排放,将出水COD降到适宜范围。

④MVR+焚烧
针对无法生化和蒸发的物料,会先考虑用浓缩将COD减量部分,再通过焚烧或生物干燥的方式将高盐高沸点的物质烧掉。目前,焚烧的方式有两种,一是生物造粒,二是作为固体焚烧。