反渗透工作机理

反渗透又称逆渗透,是一种以压力差为推动力,从溶液中分离出溶剂的膜分离操作,属于物理过滤方法,其反渗透纯水设备整个过滤系统可以有效截留去除水中的泥沙、胶体、微粒、水垢、铁锈、金属物、可溶解于水的细菌、脱盐等。
反渗透技术是依靠大于渗透压的作用,通过膜的毛细管作用完成过滤过程的。反渗透技术处理工艺包括三个部分:前处理工艺、膜组件连接工艺和处理工艺。前处理工艺也称预处理工艺,其目的是改善被处理的水质,防止水中污染物对膜造成污染,延长膜的使用寿命,使运转费用降低。组件连接方法:常分为一级及多级连接(分为一级多段),所谓一级是指进料经过一次加压进行膜分离,二级分离须经二次加压进行膜分离。
后处理工艺:膜透过水又称淡水,即加压后透过反渗透膜的出水,由于膜不可能100%的截留所有的无机物和有机物,因此透过水必然还有一些离子和气体,如Na+、HCO3-、CO2等,如用于高纯水还应进一步应用离子交换、脱氧塔等工艺作为透过水的后处理。
臭氧灭菌机理

臭氧灭菌的过程属于生物化学氧化反应,臭氧灭菌有以下三种形式:
01、分解
臭氧氧化分解了细菌内部氧化葡萄糖所必须的葡萄糖氧化酶。
02、分解大分子聚合物
直接与细菌、病毒发生作用,破坏其细胞壁和 DNA 和 RNA ,分解蛋白质、脂质类和多糖等大分子聚合物,使细菌的物质代谢生长和繁殖过程遭到破坏。
03、强力型杀菌剂
渗透细胞膜组织,侵入细胞膜内作用于外膜脂蛋白和内部的脂多糖,使细胞发生通透性畸变,导致细胞的溶解死亡,并且将死亡菌体内的遗传基因,寄生菌种、寄生病毒粒子、噬菌体、支原体及热原(细菌病毒代谢产物、内毒素)等溶解变性灭亡。由此可见,臭氧灭菌属于溶菌,是三种灭菌方式中最彻底的形式。既然臭氧能杀死病毒、细菌,那么会不会也把健康的细胞杀死呢?不会,因为健康细胞具有强大的平衡酶系统, 因而臭氧对健康细胞无害。
总结

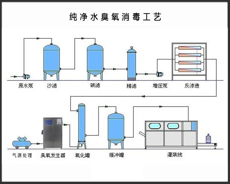
(纯净水生产工艺流程:吸收过滤、膜法分离去除杂质、消毒产出)
水处理系统中一般是反渗透系统和消毒系统配合使用的,因为反渗透系统过滤时并不能过滤原水中所有的细菌、病毒。而有些细菌对人体是有害的,所以需要在过滤之后再进行一次消毒。臭氧消毒作为常见的一种消毒方式,是通过氧化作用破坏微生物膜的结构,杀灭细菌繁殖体和芽孢、病毒、真菌等,还能够破坏肉毒杆菌霉素。
在纯化水设备中纯化水水罐、各种过滤器、膜以及分配管网中都会有微生物繁殖和滋生,臭氧能够有效除去水中的氯化物并降解生物膜,同时没有残留物,是目前纯化水系统和高纯水系统中能连续去除细菌和病毒的比较好的方法之一。